Every Tool You Need.
All in One Place.
Diagnostics, monitoring, scanning, utilities, and learning — organized and ready to go.
Network Tools
Diagnose, scan, and test your network with professional-grade tools.
Enhanced Ping
FreeMonitor multiple targets simultaneously with live performance charts and detailed statistics. Track min, max, average, and jitter across 10,000-point history.
Host Discovery
FreeSweep entire subnets to find every active device on your network. Supports IP ranges, CIDR notation, and custom scan intervals.
Latency Plotter
FreeVisualize latency trends over time with real-time plotting and 3,600-point history. Instantly spot intermittent connectivity issues.
Traceroute
FreeTrace the path packets take across your network with hop-by-hop visualization. Identify bottlenecks and routing issues at a glance.
Network Scanner
FreeScan TCP and SYN ports with automatic service detection. Discover open ports, running services, and potential vulnerabilities on any host.
Traffic Generator
FreeGenerate synthetic network traffic at configurable rates, packet sizes, and protocols. Ideal for stress testing and capacity planning.
WAN Emulator
FreeIntercept live traffic and apply real-world network impairments for testing. Simulate the conditions your applications will face in production.
Forwarding Services
FreeRelay TCP and UDP traffic between endpoints with full session logging. Route traffic through your machine for testing and troubleshooting.
Monitoring
Watch your network in real time with maps, graphs, and live packet capture.
Network Map
FreeA live monitoring canvas — not just a diagram. Build your topology with drag-and-drop, then activate continuous ping monitoring to watch every device in real time. Devices turn green or red as they come online or drop off. Configurable alerts via audio, syslog, email, and log file.
Live Connections Map
FreeWatch active network connections in real time with geographic mapping. Includes DVR-style playback to review past activity.
Network Automation
FreeMaintain a live inventory of devices with automated change detection and traffic analysis. Get alerts when devices go offline or configurations change.
Packet Monitoring
FreeCapture and analyze live network packets with protocol-level filtering and a 10,000-row buffer. Drill into TCP, UDP, ICMP, and more.
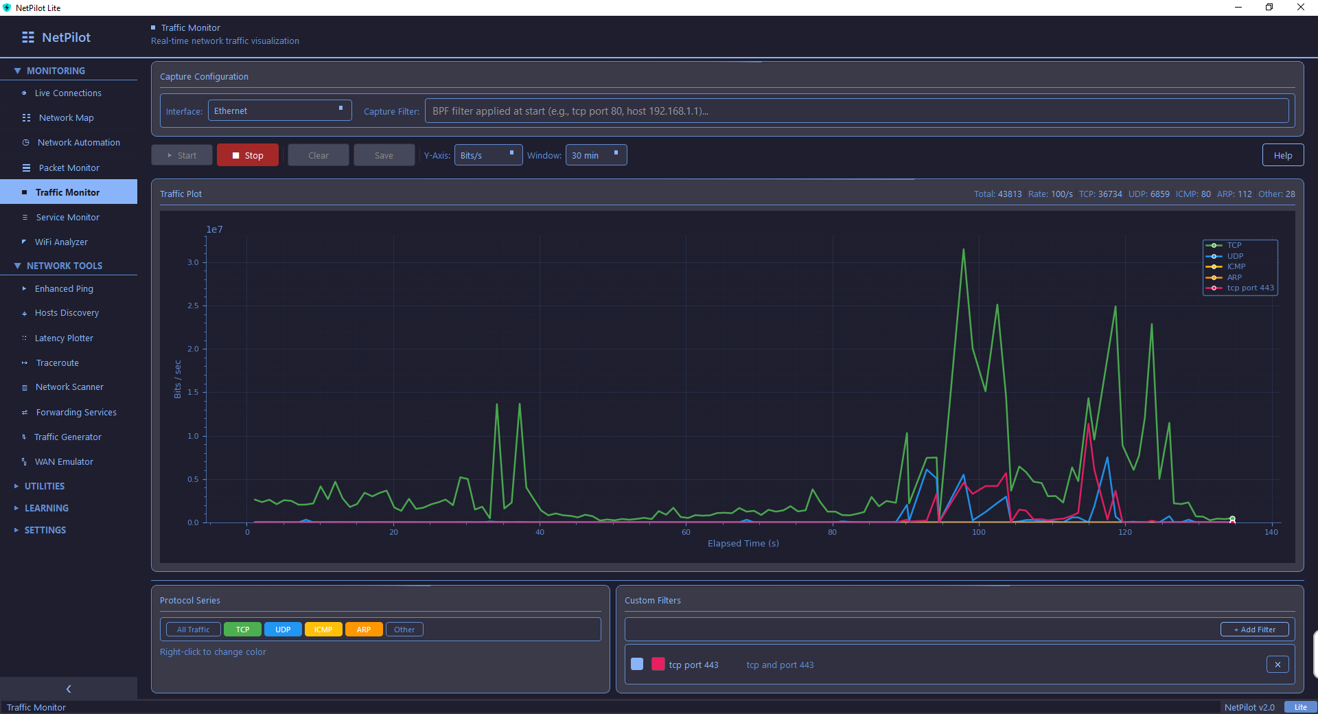
Traffic Monitor
FreeTrack real-time network I/O with live graphs and 6 built-in protocol filters. Monitor bandwidth usage across all interfaces.
Service Monitoring
FreeDiscover active services and connections running on your machine with DNS resolution. Quickly identify what is listening and where traffic is going.
WiFi Analyzer
FreeScan nearby wireless networks for SSID, signal strength, channel, encryption, and band information. Optimize your WiFi placement and channel selection.
Utilities
Practical tools for everyday network administration and troubleshooting.
DNS Lookup
FreePerform forward and reverse DNS queries with full record type support. Maintain a searchable query history for quick reference.
PCAP Analyzer
FreeLoad and analyze .pcap capture files with visual protocol breakdowns and statistics. Examine packet details without needing Wireshark.
System Information
FreeView detailed CPU, RAM, disk, and network interface stats in one dashboard. Know exactly what your machine is running at a glance.
Subnet Calculator
FreeCalculate CIDR ranges, netmasks, broadcast addresses, and host counts instantly. Plan subnets and verify addressing without manual math.
PXE Boot Server
Pro OnlyNetwork-boot clients without touching your production DHCP scope. ProxyDHCP responder with integrated TFTP for zero-touch provisioning.
TFTP Server
FreeHost a lightweight TFTP service for firmware upgrades and config file transfers. Perfect for network device provisioning.
Video Player
FreePlay RTSP, UDP, RTP, HTTP, and HLS video streams with IGMP multicast support. Test and verify video delivery across your network.
Learning & Education
Study networking concepts, practice CLI commands, and prepare for certifications.
NetPilot Academy
FreeBrowse 24+ CCNA and CCNP topics with a built-in documentation browser. Learn networking fundamentals and advanced concepts at your own pace.
Configuration Examples
Pro OnlyReference ready-made config templates for Cisco, Juniper, and MikroTik devices. Copy, adapt, and deploy configurations faster.
Interview Questions
FreePrepare for networking job interviews with expert-written Q&A pairs across multiple categories. Review real-world scenarios and best-practice answers.
Network Quiz
FreeTest your knowledge with 500 questions in Study and Exam modes across 8 categories. Track your scores and focus on weak areas.
CLI Simulator
FreePractice Cisco IOS commands in a realistic terminal with guided labs and a free-form sandbox. Build muscle memory without needing real hardware.
10 Built-in Games
Take a break between network tasks with classic arcade games. All 10 work completely offline — perfect for downtime during maintenance windows.
Frequently Asked Questions
Ready to Get Started?
Download NetPilot Lite for free, or unlock everything with Pro.
